Jaeger
Jaeger 是一个由 CNCF(Cloud Native Computing Foundation)托管的分布式追踪系统,用于监控和故障排查微服务架构。它提供了分布式上下文的可视化,使开发人员能够追踪请求在各个微服务之间的传播路径,从而更快地发现性能瓶颈和错误。
安装服务
下载软件包
wget https://github.com/jaegertracing/jaeger/releases/download/v1.67.0/jaeger-2.4.0-linux-amd64.tar.gz解压软件包
tar -zxvf jaeger-2.4.0-linux-amd64.tar.gzjaeger:这是一个多功能的可执行文件,包含了 Jaeger 的所有组件。你可以通过参数指定它的运行模式(如 Agent、Collector、Query 等)。example-hotrod:这是一个示例应用程序,用于生成追踪数据,方便你测试 Jaeger 的功能。
安装软件包
mv jaeger-2.4.0-linux-amd64/jaeger /usr/local/bin/清理目录
rm -rf jaeger-2.4.0-linux-amd64/启动服务
编辑配置文件
创建配置文件
sudo mkdir -p /etc/jaeger
sudo chown admin:ateng /etc/jaeger2
编辑 /etc/jaeger/config.yaml 配置文件,添加以下内容
service:
extensions: [jaeger_storage, jaeger_query]
pipelines:
traces:
receivers: [otlp]
processors: [batch]
exporters: [jaeger_storage_exporter]
telemetry:
resource:
service.name: jaeger
metrics:
level: detailed
readers:
- pull:
exporter:
prometheus:
host: 0.0.0.0
port: 18888
extensions:
jaeger_storage:
backends:
some_trace_storage:
memory:
max_traces: 100000
jaeger_query:
storage:
traces: some_trace_storage
base_path: /
grpc:
endpoint: 0.0.0.0:16685
http:
endpoint: 0.0.0.0:16686
receivers:
otlp:
protocols:
grpc:
endpoint: 0.0.0.0:14317
http:
endpoint: 0.0.0.0:14318
processors:
batch:
exporters:
jaeger_storage_exporter:
trace_storage: some_trace_storage2
3
4
5
6
7
8
9
10
11
12
13
14
15
16
17
18
19
20
21
22
23
24
25
26
27
28
29
30
31
32
33
34
35
36
37
38
39
40
41
42
43
44
45
46
47
48
启动服务
/usr/local/bin/jaeger --config /etc/jaeger/config.yaml访问服务
http://192.168.1.12:16686/
查看TracesID和SpanID
后续有数据推送到Jaeger,就会有Traces数据

点击进去可以看到TracesID和SpanID

开机自启
编辑配置文件
sudo tee /etc/systemd/system/jaeger.service <<"EOF"
[Unit]
Description=Jaeger
Documentation=https://www.jaegertracing.io/
After=network.target
[Service]
Type=simple
ExecStart=/usr/local/bin/jaeger --config /etc/jaeger/config.yaml
ExecStop=/bin/kill -SIGTERM $MAINPID
Restart=on-failure
RestartSec=10
TimeoutStartSec=90
TimeoutStopSec=120
StartLimitIntervalSec=600
StartLimitBurst=3
KillMode=control-group
KillSignal=SIGTERM
SuccessExitStatus=143
User=admin
Group=ateng
[Install]
WantedBy=multi-user.target
EOF2
3
4
5
6
7
8
9
10
11
12
13
14
15
16
17
18
19
20
21
22
23
启动服务
sudo systemctl daemon-reload
sudo systemctl enable jaeger.service
sudo systemctl start jaeger.service2
3
查看状态和日志
sudo systemctl status jaeger.service
sudo journalctl -f -u jaeger.service2
配置监控
由 OpenTelemetry Collector 将 traces 和 metrics 数据推送到 Jaeger,Jaeger配置prometheus指标,在prometheus中配置该指标拉取数据。
Otel配置
在 OpenTelemetry Collector 中将 metrics 也推送一份数据到 Jaeger 中,配置文件关键部分如下:
service:
pipelines:
traces:
receivers: [otlp]
processors: [batch]
exporters: [debug, otlp/jaeger]
metrics:
receivers: [otlp]
processors: [batch]
exporters: [debug, prometheus, otlp/jaeger]2
3
4
5
6
7
8
9
10
编辑配置文件
编辑 /etc/jaeger/config.yaml 配置文件,修改以下内容
service:
extensions: [jaeger_storage, jaeger_query]
pipelines:
traces:
receivers: [otlp]
processors: [batch]
exporters: [jaeger_storage_exporter, spanmetrics]
metrics/spanmetrics:
receivers: [spanmetrics]
exporters: [prometheus]
telemetry:
resource:
service.name: jaeger
metrics:
level: detailed
readers:
- pull:
exporter:
prometheus:
host: 0.0.0.0
port: 18888
extensions:
jaeger_storage:
backends:
some_trace_storage:
memory:
max_traces: 100000
metric_backends:
some_metrics_storage:
prometheus:
endpoint: http://192.168.1.12:9090
normalize_calls: true
normalize_duration: true
jaeger_query:
storage:
traces: some_trace_storage
metrics: some_metrics_storage
base_path: /
grpc:
endpoint: 0.0.0.0:16685
http:
endpoint: 0.0.0.0:16686
connectors:
spanmetrics:
receivers:
otlp:
protocols:
grpc:
endpoint: 0.0.0.0:14317
http:
endpoint: 0.0.0.0:14318
processors:
batch:
exporters:
jaeger_storage_exporter:
trace_storage: some_trace_storage
prometheus:
endpoint: "0.0.0.0:18889"2
3
4
5
6
7
8
9
10
11
12
13
14
15
16
17
18
19
20
21
22
23
24
25
26
27
28
29
30
31
32
33
34
35
36
37
38
39
40
41
42
43
44
45
46
47
48
49
50
51
52
53
54
55
56
57
58
59
60
61
62
63
重启服务
sudo systemctl restart jaeger.service查看日志
sudo journalctl -f -u jaeger.service配置Pometheus
$ vi /data/service/prometheus/config/prometheus.yml
- job_name: "jaeger"
static_configs:
- targets: ["192.168.1.12:18889"]
$ curl -X POST http://localhost:9090/-/reload2
3
4
5
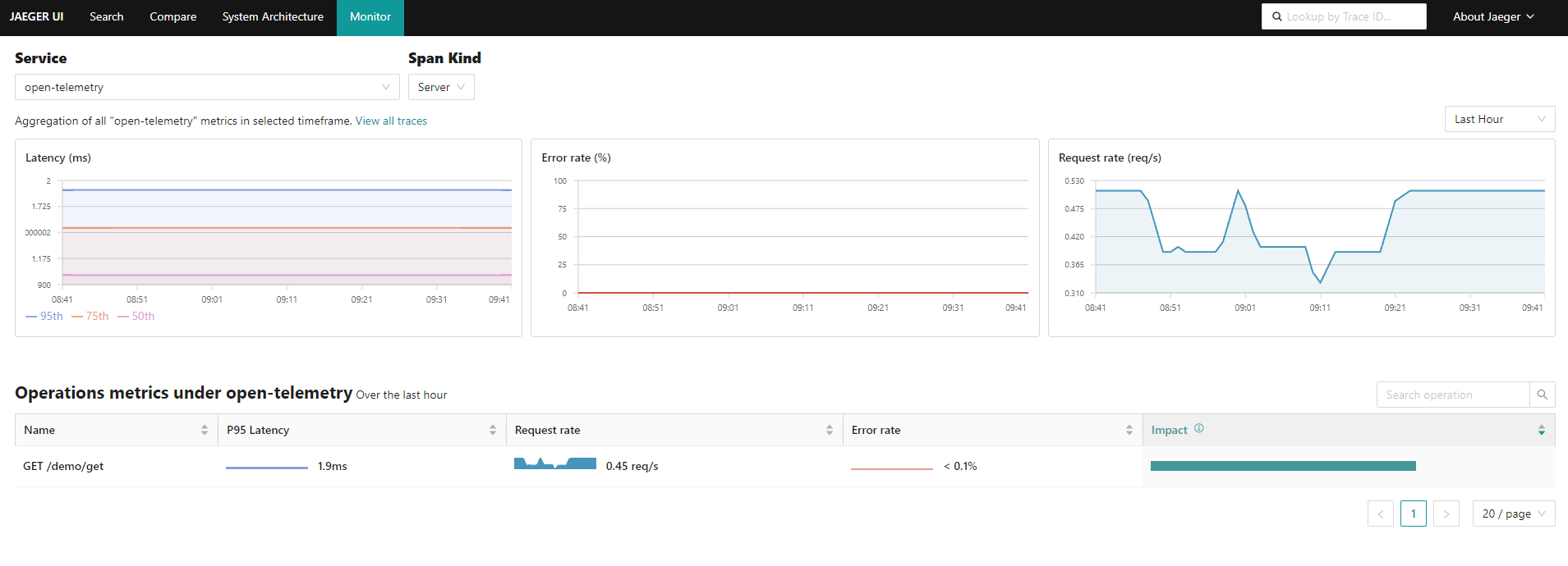
查看监控

配置存储后端
默认使用的是内存,存储100000条数据。如果需要持久化就需要配置存储后端。
Badger
Badger是一个可嵌入的持续键值数据库,类似于RockSBD。 Jaeger Binary嵌入了badge,可以将其用作存储后端,而无需外部依赖。
编辑配置文件
编辑 /etc/jaeger/config.yaml 配置文件,修改以下内容
extensions:
jaeger_storage:
backends:
some_trace_storage:
badger:
directories:
keys: "/tmp/jaeger/"
values: "/tmp/jaeger/"
ephemeral: false2
3
4
5
6
7
8
9
完整配置文件如下
service:
extensions: [jaeger_storage, jaeger_query]
pipelines:
traces:
receivers: [otlp]
processors: [batch]
exporters: [jaeger_storage_exporter]
telemetry:
resource:
service.name: jaeger
metrics:
level: detailed
readers:
- pull:
exporter:
prometheus:
host: 0.0.0.0
port: 18888
extensions:
jaeger_storage:
backends:
some_trace_storage:
badger:
directories:
keys: "/tmp/jaeger/"
values: "/tmp/jaeger/"
ephemeral: false
metric_backends:
some_metrics_storage:
prometheus:
endpoint: http://192.168.1.12:9090
normalize_calls: true
normalize_duration: true
jaeger_query:
storage:
traces: some_trace_storage
metrics: some_metrics_storage
base_path: /
grpc:
endpoint: 0.0.0.0:16685
http:
endpoint: 0.0.0.0:16686
connectors:
spanmetrics:
receivers:
otlp:
protocols:
grpc:
endpoint: 0.0.0.0:14317
http:
endpoint: 0.0.0.0:14318
processors:
batch:
exporters:
jaeger_storage_exporter:
trace_storage: some_trace_storage2
3
4
5
6
7
8
9
10
11
12
13
14
15
16
17
18
19
20
21
22
23
24
25
26
27
28
29
30
31
32
33
34
35
36
37
38
39
40
41
42
43
44
45
46
47
48
49
50
51
52
53
54
55
56
57
58
59
60
61
重启服务
sudo systemctl restart jaeger.service查看日志
sudo journalctl -f -u jaeger.service查看数据目录
$ ll /tmp/jaeger/ -h
总用量 76K
-rw-r--r-- 1 admin ateng 2.0G 3月 30 10:36 000001.vlog
-rw-r--r-- 1 admin ateng 128M 3月 30 10:37 00001.mem
-rw-r--r-- 1 admin ateng 1.0M 3月 30 10:36 DISCARD
-rw------- 1 admin ateng 28 3月 30 10:36 KEYREGISTRY
-rw-r--r-- 1 admin ateng 6 3月 30 10:36 LOCK
-rw------- 1 admin ateng 16 3月 30 10:36 MANIFEST2
3
4
5
6
7
8

Cassandra
使用 Cassandra 数据库作为后端存储
编辑配置文件
编辑 /etc/jaeger/config.yaml 配置文件,修改以下内容;create: true 表示自动创建 keyspace
extensions:
jaeger_storage:
backends:
some_storage:
cassandra:
schema:
create: true
keyspace: ateng_jaeger
datacenter: datacenter1
trace_ttl: 48h
dependencies_ttl: 48h
compaction_window: 2h
replication_factor: 1
connection:
servers:
- "192.168.1.10:47023"
auth:
basic:
username: "cassandra"
password: "Admin@123"
tls:
insecure: true2
3
4
5
6
7
8
9
10
11
12
13
14
15
16
17
18
19
20
21
22
完整配置文件如下
service:
extensions: [jaeger_storage, jaeger_query]
pipelines:
traces:
receivers: [otlp]
processors: [batch]
exporters: [jaeger_storage_exporter]
telemetry:
resource:
service.name: jaeger
metrics:
level: detailed
readers:
- pull:
exporter:
prometheus:
host: 0.0.0.0
port: 18888
extensions:
jaeger_storage:
backends:
some_trace_storage:
cassandra:
schema:
create: true
keyspace: ateng_jaeger
datacenter: datacenter1
trace_ttl: 48h
dependencies_ttl: 48h
compaction_window: 2h
replication_factor: 1
connection:
servers:
- "192.168.1.10:47023"
auth:
basic:
username: "cassandra"
password: "Admin@123"
tls:
insecure: true
metric_backends:
some_metrics_storage:
prometheus:
endpoint: http://192.168.1.12:9090
normalize_calls: true
normalize_duration: true
jaeger_query:
storage:
traces: some_trace_storage
metrics: some_metrics_storage
base_path: /
grpc:
endpoint: 0.0.0.0:16685
http:
endpoint: 0.0.0.0:16686
connectors:
spanmetrics:
receivers:
otlp:
protocols:
grpc:
endpoint: 0.0.0.0:14317
http:
endpoint: 0.0.0.0:14318
processors:
batch:
exporters:
jaeger_storage_exporter:
trace_storage: some_trace_storage2
3
4
5
6
7
8
9
10
11
12
13
14
15
16
17
18
19
20
21
22
23
24
25
26
27
28
29
30
31
32
33
34
35
36
37
38
39
40
41
42
43
44
45
46
47
48
49
50
51
52
53
54
55
56
57
58
59
60
61
62
63
64
65
66
67
68
69
70
71
72
73
74
重启服务
sudo systemctl restart jaeger.service查看日志
sudo journalctl -f -u jaeger.service部署分离
将 Collector 和 Query 分离部署,需要使用同一个远端存储(Cassandra)
Collector
service:
extensions: [jaeger_storage]
pipelines:
traces:
receivers: [otlp]
processors: [batch]
exporters: [jaeger_storage_exporter]
telemetry:
resource:
service.name: jaeger-collector
metrics:
level: detailed
readers:
- pull:
exporter:
prometheus:
host: 0.0.0.0
port: 18888
extensions:
jaeger_storage:
backends:
some_trace_storage:
cassandra:
schema:
create: true
keyspace: ateng_jaeger
datacenter: datacenter1
trace_ttl: 48h
dependencies_ttl: 48h
compaction_window: 2h
replication_factor: 1
connection:
servers:
- "192.168.1.10:47023"
auth:
basic:
username: "cassandra"
password: "Admin@123"
tls:
insecure: true
metric_backends:
some_metrics_storage:
prometheus:
endpoint: http://192.168.1.12:9090
normalize_calls: true
normalize_duration: true
connectors:
spanmetrics:
receivers:
otlp:
protocols:
grpc:
endpoint: 0.0.0.0:14317
http:
endpoint: 0.0.0.0:14318
processors:
batch:
exporters:
jaeger_storage_exporter:
trace_storage: some_trace_storage2
3
4
5
6
7
8
9
10
11
12
13
14
15
16
17
18
19
20
21
22
23
24
25
26
27
28
29
30
31
32
33
34
35
36
37
38
39
40
41
42
43
44
45
46
47
48
49
50
51
52
53
54
55
56
57
58
59
60
61
62
63
64
65
Query
service:
extensions: [jaeger_storage, jaeger_query]
pipelines:
traces:
receivers: [nop]
processors: [batch]
exporters: [nop]
telemetry:
resource:
service.name: jaeger-query
metrics:
level: detailed
readers:
- pull:
exporter:
prometheus:
host: 0.0.0.0
port: 18887
extensions:
jaeger_storage:
backends:
some_trace_storage:
cassandra:
schema:
create: true
keyspace: ateng_jaeger
datacenter: datacenter1
trace_ttl: 48h
dependencies_ttl: 48h
compaction_window: 2h
replication_factor: 1
connection:
servers:
- "192.168.1.10:47023"
auth:
basic:
username: "cassandra"
password: "Admin@123"
tls:
insecure: true
metric_backends:
some_metrics_storage:
prometheus:
endpoint: http://192.168.1.12:9090
normalize_calls: true
normalize_duration: true
jaeger_query:
storage:
traces: some_trace_storage
metrics: some_metrics_storage
base_path: /
grpc:
endpoint: 0.0.0.0:16685
http:
endpoint: 0.0.0.0:16686
connectors:
spanmetrics:
receivers:
nop:
processors:
batch:
exporters:
nop:2
3
4
5
6
7
8
9
10
11
12
13
14
15
16
17
18
19
20
21
22
23
24
25
26
27
28
29
30
31
32
33
34
35
36
37
38
39
40
41
42
43
44
45
46
47
48
49
50
51
52
53
54
55
56
57
58
59
60
61
62
63
64
65
66
67
68